Cleaner type HC Cleaner Characteristic LC Cleaner MC

  • Slides: 76
Download presentation

淨水機特徵一覽表 Cleaner type HC Cleaner Characteristic LC Cleaner MC Cleaner HW LW With rotor

淨水機特徵一覽表 Cleaner type HC Cleaner Characteristic LC Cleaner MC Cleaner HW LW With rotor Without rotor - Counter flow Uniflow % 2 -4. 5 (6) 2 -4. 5 (1 -5) 1 -2 0. 5 -1. 5 Throughout per cleaner L/min 100 -10000 80 -10000 (20000) 600 -3000 (10000) 100 -1000 (2000) 100 -500 (5000) Spec. energy demand/stage k. Wh/t 0. 5 -3 1 -4 2 -10 2 -50 Bar 0. 1 -1. 0 0. 4 -2 (3) 1 -2 0. 7 -2 (4) 0. 8 -2 Approx. g-factor - < 60 < 1000 Length Diameter (max) Reject opening mm mm mm 3000 300 -700 80 -120 2000 -5000 100 -500 - 3000 -5000 100 -700 40 -80 75 -300 10 -40 110 -450 40 -60 % 0. 1 -1. 0 5 -30 3 -20 ()0. 2 Reject discharge (not final stage) - Batch Continuous Batch Continuous Reject thickening (not final stage) - - 1. 5 -7 0. 2 -1. 0 Final stage reject 彭元興 discharge - (If any) Batch (if any) Batch Continuous Batch 19 continuous Preferred flow principle Consistency range Pressure drop inlet – accept Reject rate by mass/stage

高濃度淨水 機各部名稱 Accepts Inlet Vortex Finder (wear Sleeve Top Cone Cyclone Area Elutriation Section

高濃度淨水 機各部名稱 Accepts Inlet Vortex Finder (wear Sleeve Top Cone Cyclone Area Elutriation Section Fill Water Reject Chamber Strainer Plate over Drain 彭元興 Replacable Cartridge Assembly Reject Dump Valve, open when Cyclone is operating Cleanout Door 26

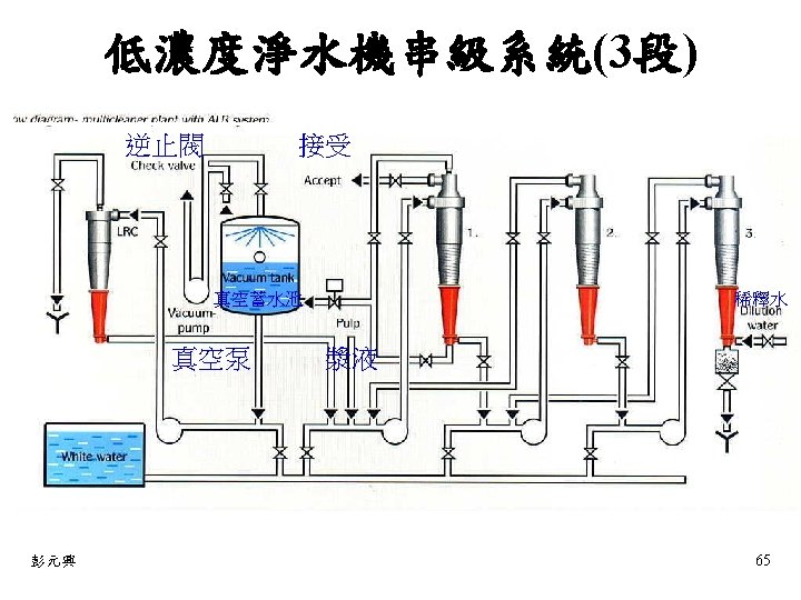
低濃度淨水機作用原理 Air and Lightweight Reject Accept Feed 彭元興 39

低濃度淨水機作用原理 Air and Lightweight Reject Accept Feed 彭元興 39

低濃度淨水機 Increases velocity 提高速度 n Reduces Hp required 減少所需的HP值 n Prevents short circuiting 防止短路

低濃度淨水機 Increases velocity 提高速度 n Reduces Hp required 減少所需的HP值 n Prevents short circuiting 防止短路 n Reduces turbulence 減少亂流 n 彭元興 51

低濃度淨水機 n n 彭元興 Stainless steel const. 不銹鋼結構 u Corrosion resistant 耐腐蝕 u Erosion

低濃度淨水機 n n 彭元興 Stainless steel const. 不銹鋼結構 u Corrosion resistant 耐腐蝕 u Erosion resistant 耐侵蝕 Continuous welded strips 連續焊接條 u Eliminates Counter Force 消除反作用力 u Increases efficiency 提高效率 u Creates path for debris 建立碎屑的路徑 u Reduces TF 減少TF 52

低濃度淨漿機 n n 彭元興 Patented lower cone 獲得專利的下錐體 u “roof” increases efficiency “roof”增加效率 u

低濃度淨漿機 n n 彭元興 Patented lower cone 獲得專利的下錐體 u “roof” increases efficiency “roof”增加效率 u Directs debris downward 指引碎屑向下 Polyurethane material 聚氨酯材料 u Long wear life 使用壽命長 u Ceramic cone optional 陶瓷錐體可選擇 Roof 53

影響淨水機作業功能因素 結果 …results… Increase of … 增加 壓力差 Pressure difference 整體容積 Volumetric throughout 旋風直徑

影響淨水機作業功能因素 結果 …results… Increase of … 增加 壓力差 Pressure difference 整體容積 Volumetric throughout 旋風直徑 Cyclone diameter 一致性 Consistency 片狀含物 Flake content 懸浮溫度 Suspension temperature 排廢拒絕率 Reject rate 流動水量 Flushing water flow 彭元興 清潔效率 程度 Cleanliness efficiency Degree High Medium Low Medium 高 中 高 高 中 低 中 中 67