A reactive locationbased service for georeferenced individual data
A reactive location-based service for geo-referenced individual data collection and analysis Xiujun Ma Department of Machine Intelligence, Peking University Zhongya Wei Department of Electrical Engineering, Tsinghua University Yanwei Chai Department of Urban and Regional Planning, Peking University Kunqing Xie Department of Machine Intelligence, Peking University
Contents • • • Introduction Methodology The reactive LBS architecture Scenario and prototype testing in Beijing city Conclusion
Introduction • • Importance of data about human activities and movements in space-time Data collection methods – surveys, samples and synthetic data • New possibility using mobile phone – location of mobile phones can be precisely tracked – the massive spread of mobile phones
Introduction • Location based services: LBS – A Location Based Service is any product, service, or application that uses knowledge of a mobile subscriber’s location to offer value to the mobile subscriber or to a third party • Difficulties of space-time data collection using LBS – personal privacy – LBS can not record what the user is doing at a particular time, the purpose of the activity or trip, and other activities…….
Introduction • LBS taxonomy – Proactive LBS: passive and high privacy – Reactive LBS: active and low privacy • Objectives of our work – reactive LBS to collect individual space-time data with other information about activities and movements – (1) to collect the actual location and movement of people; – (2) to improve both the quality and precision of this data; – (3) it makes possible to work in real time.
Methodology • Assembly of the Online Map Services – Google Maps, Yahoo Maps, MAP 24, Map. Quest, Microsoft Terra. Server and Google Earth; – go 2 map, 51 ditu, mapabc, mapbar
Common features of Online Map Services • • • Mapping: powerful interactive maps and high quality map Geocoding: to calculate a location’s latitude and longitude coordinates, including street addresses and intersections, street blocks, postal codes, centers of administrative areas. Routing: to calculate driving directions between two locations POI searching: a very detail business and landmark database. Geotagging: to add map annotations using shapes or text.
Combination with mobile positioning services
Combination with mobile positioning services • Mobile positioning technology – – CELL-ID E-OTD OTDOA A-GPS
Mobile positioning technology • X, Y Cell-ID Cell Size
Mobile positioning technology • AOA (Angle of Arrival) 1 2
Mobile positioning technology • TOA (Time of Arrival) Base Station 1 Mobile =distance 1 =distance 2 Base Station 3 =distance 3 Base Station 2
Mobile positioning technology • AGPS (Network Assisted GPS)
AGPS(1) • AGPS (Network Assisted GPS) – Assisted-GPS means that a Location Server assists a wireless device client to produce location fixes – TO IMPROVE PERFORMANCE AND REDUCE COST! – More accurate location fixes – Higher yield – Faster Time to Fix – Lower Battery consumption – Lower terminal device costs
AGPS(2)
AGPS(3)- GPSone Phone
The reactive LBS architecture
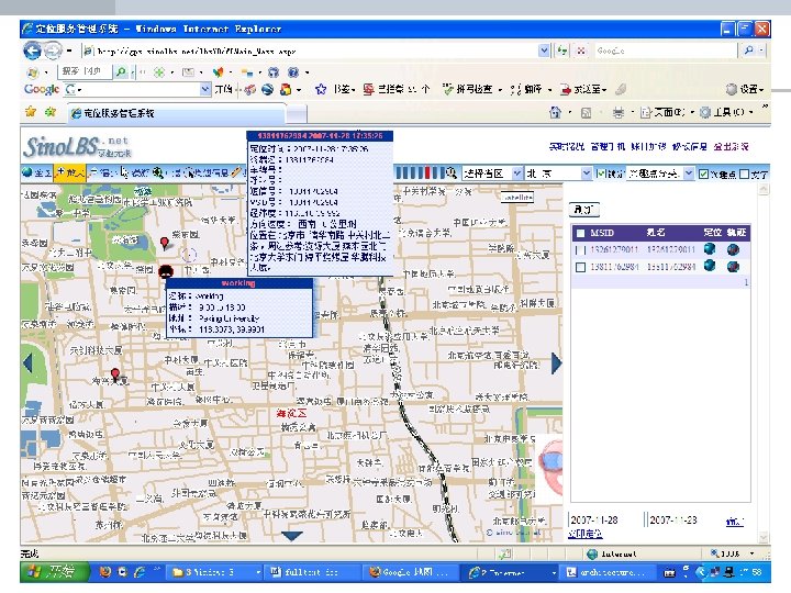
Scenario and prototype testing in Beijing city Service Gateway WML/HTML AGPS BS China Mobile Network SMS, GPRS, Wireless Internet AGPS API Data Collection Server BS API Online Map Services API Data validation Server API
Scenario and prototype testing in Beijing city • Geotagging daily trips on web map – to tag their home, work place and favourite shopping and entertainment sites – To tag their daily trips ( including trip route and information about trip purpose, time departure, origin and destination locations.
Scenario and prototype testing in Beijing city • • Blogging daily real time activities by SMS Similar to Self-Reporting – Users tell the system where they are and what they are doing – a blog consists of one real time activity entry including information about a user’s on-going activity in a place. – Using mobile positioning and map geocoding to get the accurate location data
Conclusion • Technical feasibility – save great cost to build a map base – be accessed to millions of web users – to collect real time activity of mobile phone owners • To combine web map service API and mobile positioning service, it is possible to collect large scale space-time samples about millions users in big cities with lower data collection cost.
Conclusion • the advantages of proposed LBS approach – (1) geotagging and mobile positioning approach get the actual location and movement of people; – (2) the data quantity and the precision are higher than traditional survey method; – (3) data collection using mobile phone makes it possible to collect people’s real time activities.
Future Works • • we call collaboration to develop more attractive services and to cover most of main cities in China We continue to complete our LBS enabling new analysis and visualizing method for the collected large space-time datasets
Thank you!
LBS • By Siemens
LBS Application Mode
LBS Applications
- Slides: 28